
江苏健达干燥工程有限公司旗下网站 中美合资 创建于1981年
健达干燥官方网站 闪蒸干燥机 喷雾干燥机 热风循环烘箱 带式干燥机 振动流化床 盘式干燥机 真空干燥机 气流干燥机 滚筒刮板干燥机 脱水蔬菜干燥机 桨叶干燥机 污泥干燥机 电池材料干燥机 废水废液干燥机
流化床干燥是一种非常有效的固体颗粒干燥方法。悬浮在气流中的颗粒表面充分暴露在干燥环境中,从而获得更好的传热效果、并且缩短干燥时间。通过在入口和出口处连续控制干燥空气及使其与固体颗粒充分混合,以达到同一产品温度和均匀干燥的效果。
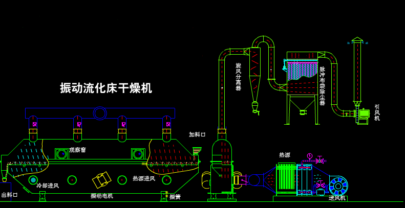
工作原理:
物料自进料口进入机内,在振动力作用下,物料沿水平方向抛掷向前连续运动,热风向上穿过流化床同湿物料换热后,湿空气经旋风分离器除尘后由排风口排出,干燥物料由排料口排出。
特点:
采用振动电机驱动,运转平稳、噪音小、寿命长、维修方便。热效率高,比一般干燥装置可节能30%以上,床层温度分布均匀,无局部过热现象,流态化均匀,无死角现象。料层厚度和机内移动速度及振幅均可在设计范围内无级调整,可调性好,适用面宽。对物料表面损伤小,可用于易碎物料的干燥,物料颗粒不规则时亦可使用,不影响效果。采用全封闭式结构,有效的防止了物料与外界的交叉污染,环境清洁,可连续作业。当用于高水份物料大批量生产时,可采用多台串联的方式以达到用户要求。
用途及主要特点:
振动流化床干燥机广泛适用于化工、轻工、医药、食品、塑料、粮油、矿渣、制盐、烟糖等行业的粉状、颗粒状物料的干燥、冷却、增湿等作业,同时还用于干燥冷却、冷却增湿作业。其特点如下:
1、振动流化床干燥机采用振动电机驱动,运转平稳、噪音小、寿命长、维修方便。
2、振动流化床干燥机振动使物料易达流化状态,增大了有效传热系数,故热效率高。床层温度分布均匀,无局部过热现象。流化均匀,无死角及吹穿现象。振动起输送作用,也有利于节约能量。比一般干燥装置可节能30-60%。
3、料层厚度和机内移动速度及振幅均可无级调整,可调性好,速用面宽。
4、物料表面损伤小,可用于易碎物料的干燥,物料颗粒不规则时亦可使用,不影响效果。
5、振动流化床干燥机采用全封闭式结构,有效地防止了物料与外界的交叉污染,环境清洁,改善了劳动条件。
6、振动促进流态化,使空气需要量减少,颗粒夹带率降低。
Copyright © 2017 江苏健达干燥工程有限公司 - 振动流化床干燥机专题网站 版权声明 苏ICP备12060146号 地址:江苏省常州市东青开发区 E-mail: jianda@jian-da.com
销售电话:0519-88962888 88127888 传真: 0519-88963888 技术支持:江苏东网科技 网络支持:中国干燥设备网 [后台管理]